2025-07-17, 07:29 AM
(This post was last modified: 2025-07-17, 02:21 PM by DingleBob. Edited 2 times in total.)
Hello everyone,
I am running Jellyfin on trueNAS Scale. I have not experienced any hiccups or delays in any form, but yesterday for the first time, it started to hiccup during a movie. Pausing for a moment and waiting a minute helped. Also I did rewind 30s to playback that section again to see if it will hiccup again and it never did. So it is not related to the media.
The Nas is in my local network and only one other person was watching at the same time and they had the same problem.
My guess is that the client apps are not the problem but rather something was not correct with the server.
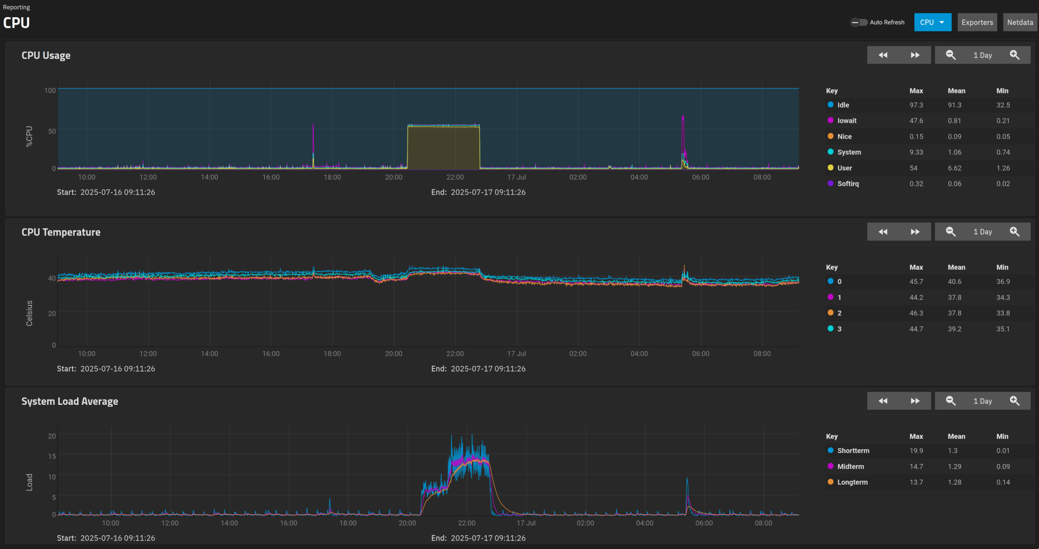
I was checking the logs of the trueNAS and this is what it looks like:
the timeframe is from 20:30 till around 22:30. I would say the hiccups occured around 22:00. It wasn't there for the most part, only very late into the movie, shortly before it was over.
Does the hardware performance look suspicious?
Any advice what else I can check? when checking the Jellyfin logs, what would I look for?
I am running Jellyfin on trueNAS Scale. I have not experienced any hiccups or delays in any form, but yesterday for the first time, it started to hiccup during a movie. Pausing for a moment and waiting a minute helped. Also I did rewind 30s to playback that section again to see if it will hiccup again and it never did. So it is not related to the media.
The Nas is in my local network and only one other person was watching at the same time and they had the same problem.
My guess is that the client apps are not the problem but rather something was not correct with the server.
I was checking the logs of the trueNAS and this is what it looks like:
the timeframe is from 20:30 till around 22:30. I would say the hiccups occured around 22:00. It wasn't there for the most part, only very late into the movie, shortly before it was over.
Does the hardware performance look suspicious?
Any advice what else I can check? when checking the Jellyfin logs, what would I look for?

