2025-03-30, 05:10 PM
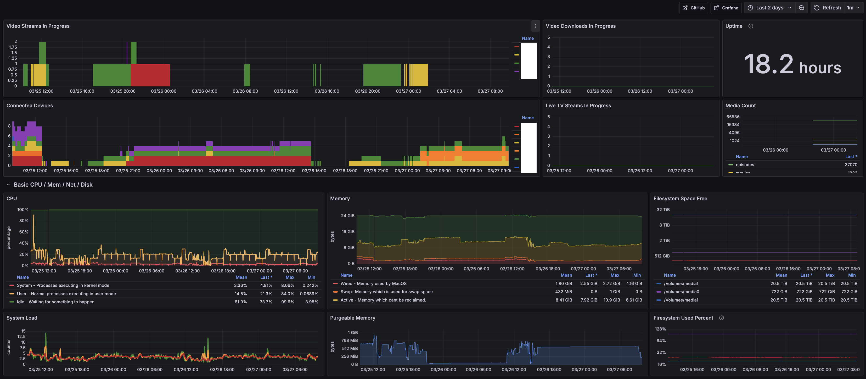
When I started my journey hosting a media server I knew that I wanted to use a M1 mac mini for the performance. I found the resources online limited, so to help others I wrote a detailed guide on how I host Jellyfin on macOS. The setup includes robust restart handling and a monitoring dashboard.
I keep the guide continuously updated on Github.
Hope it helps someone! Let me know if there are questions.
I keep the guide continuously updated on Github.
Hope it helps someone! Let me know if there are questions.


.