2025-02-05, 08:52 PM
(This post was last modified: 2025-02-05, 08:57 PM by MaSe214. Edited 1 time in total.)
Hi,
Jellyfin Version 10.10.5, earliest version I tried was 10.10.3
I have a new mini home server, one of those amazon mini firewall computers. I bought it barebone with an Intel N100 and put 16GB RAM and a 1TB SSD (Kingston NV3) into it. I run Proxmox on it and Jellyfin as an priviliged container on it that I set up according to the documentation. The container has 16GB storage, 4GB RAM, access to all 4 cores, the GPU is passed through. After setting up the container I installed Jellyfin using the generic linux auto repository method and set everything up within Jellyfin. Transcoding works great in terms of hardware utilisation, it 4K causes little CPU usage, RAM usage stays low. I also set up transcoding following strictly the documentation.
After 2 days I finally opened a media file on my TV (4K HDR, Jellyfin Android TV App, Nvidia Shield) that needed transcoding and the video abruptly stopped. I noticed that nothing from my server was responsive. Neither Jellyfin, nor Home Assistant, or other containers or even Proxmox. I had to restart the serer using the power button. I tried the same file again, and again a crash occured, at a different time stamp that time. In total, I now had more than 20 crashes with several different media files, the crash usually occuring between 10-120 seconds after playback started. When no transcoding is neecessary, there is no crash. It just works. I tried streaming to my PC (which always required transcoding, Firefox, Windows 11, WQHD) and often the server did not crash, once it did but much later compared to the TV. The source files are often 1080p without HDR.
I checked the Jellyfin logs but whenever the crash happens it will only log many of those:This is for the standard log, the ffmpeg log and also the debug log. Even in the debug log there is nothing related to a crash.
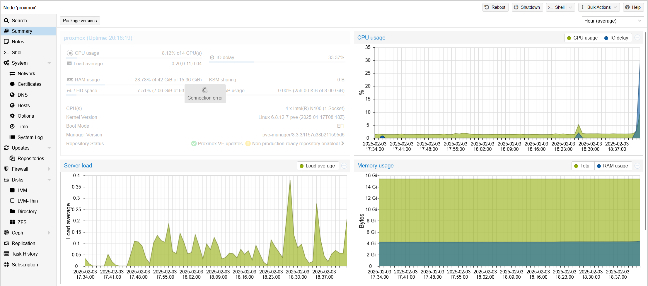
So I also checked Proxmox: The container summary shows no problem with CPU, RAM, storage (see screenshots that I made when a crash occured). There is also no temp problem. All temps stay below 50°C (ssd, cpu).
Even the journalctl does not show any error! There is only a Reboot line but no error before. The only thing I noticed is high IO Wait (>30%) when transcoding to my TV. Transcoding to my Browser is much more chill, going to 10%, then decreasing again.
I have the feeling that the issue might be hardware related. But I have no idea how I could really check that despite trying a different ssd/ram that I do not have and before I try that, maybe someone else got an idea. But would proxmox crash as well if it was not hardware related? I think a general problem might also be that I gave Jellyfin only 16 Gigs storage and transcoding cache is on that disk. But I don't see the storage consumption rise in Proxmox when I run a stream.
See attached also my transcoding config as well as a part of the debug log when the crash occured.
Thanks for any help!
PS: Also attached a screen to the server. At crash the screen simply turns black...
Jellyfin Version 10.10.5, earliest version I tried was 10.10.3
I have a new mini home server, one of those amazon mini firewall computers. I bought it barebone with an Intel N100 and put 16GB RAM and a 1TB SSD (Kingston NV3) into it. I run Proxmox on it and Jellyfin as an priviliged container on it that I set up according to the documentation. The container has 16GB storage, 4GB RAM, access to all 4 cores, the GPU is passed through. After setting up the container I installed Jellyfin using the generic linux auto repository method and set everything up within Jellyfin. Transcoding works great in terms of hardware utilisation, it 4K causes little CPU usage, RAM usage stays low. I also set up transcoding following strictly the documentation.
After 2 days I finally opened a media file on my TV (4K HDR, Jellyfin Android TV App, Nvidia Shield) that needed transcoding and the video abruptly stopped. I noticed that nothing from my server was responsive. Neither Jellyfin, nor Home Assistant, or other containers or even Proxmox. I had to restart the serer using the power button. I tried the same file again, and again a crash occured, at a different time stamp that time. In total, I now had more than 20 crashes with several different media files, the crash usually occuring between 10-120 seconds after playback started. When no transcoding is neecessary, there is no crash. It just works. I tried streaming to my PC (which always required transcoding, Firefox, Windows 11, WQHD) and often the server did not crash, once it did but much later compared to the TV. The source files are often 1080p without HDR.
I checked the Jellyfin logs but whenever the crash happens it will only log many of those:
Code:
����������������������So I also checked Proxmox: The container summary shows no problem with CPU, RAM, storage (see screenshots that I made when a crash occured). There is also no temp problem. All temps stay below 50°C (ssd, cpu).
Even the journalctl does not show any error! There is only a Reboot line but no error before. The only thing I noticed is high IO Wait (>30%) when transcoding to my TV. Transcoding to my Browser is much more chill, going to 10%, then decreasing again.
I have the feeling that the issue might be hardware related. But I have no idea how I could really check that despite trying a different ssd/ram that I do not have and before I try that, maybe someone else got an idea. But would proxmox crash as well if it was not hardware related? I think a general problem might also be that I gave Jellyfin only 16 Gigs storage and transcoding cache is on that disk. But I don't see the storage consumption rise in Proxmox when I run a stream.
See attached also my transcoding config as well as a part of the debug log when the crash occured.
Thanks for any help!
PS: Also attached a screen to the server. At crash the screen simply turns black...

